해피톡 태스크플로우 리뉴얼 – 멀티 플로우로 상담 업무를 더 정밀하게

상담 유형별 플로우 설계부터 마감일 설정, 통계까지! 새로워진 해피톡 태스크플로우로 상담 업무를 표준화하고 운영 효율을 높이세요.
Sep 23, 2025
해피톡 태스크플로우 리뉴얼 – 멀티 플로우로 상담 업무를 더 정밀하게

‘멀티 플로우’로 더 체계적인 상담 관리

해피톡 ‘태스크플로우’는 고객 상담 중 발생하는 업무를 단계별로 추적하고 관리해, 상담 과정을 표준화할 수 있는 상담 관리 서비스예요.

하지만 상담사가 해결해야 하는 고객의 문의 유형이 모두 같을 수는 없는 법!

교환 요청, 배송 확인, 사업 제휴 문의처럼 상담 유형마다 흐름이 다르고, 그에 따라 처리 방식도 달라져야 하는데요.

이번 리뉴얼을 통해, 해피톡 태스크 플로우가 ‘멀티 플로우’ 기반의 표준화 도구로 새롭게 태어났습니다.

이제는 상담 유형에 따라 플로우를 설계하고, 상담사는 체크리스트에 따라 동일한 기준으로 상담을 처리하고, 관리자와 매니저는 성과를 수치로 확인할 수 있어요.

더 다양한 업종과 상담 환경에서 활용할 수 있게 된 태스크플로우, 지금 소개할게요.

🖋️

읽기 전 복습하기

  • 태스크 플로우 : 상담이 진행되는 동안 단계(상태)별로 처리할 업무들이 발생할 때, 이를 추적하고 관리하는 서비스

  • 태스크 : 고객상담 중 추적 관리할 필요가 있는 업무를 정의한 티켓

  • 플로우 : 각 태스크가 진행될 업무 방식을 사전 정의한 절차

  • 상태 : 플로우를 구성하는 각 단계 요소


생산성과 편의성 다 잡은 6가지 포인트

1. 상담 유형별로 할 일 다르니까 ‘멀티 플로우’

해피톡 태스크플로우 멀티 플로우 기능
이제 플로우를 여러 개 생성할 수 있습니다.

첫 오픈 베타에서는 플로우를 하나만 생성할 수 있었는데요. 이제는 여러 개의 플로우를 만들 수 있습니다.

제품 교환 요청과 B2B 서비스 제휴 상담의 흐름은 당연히 달라야 해요.

다양한 업무 상황에 맞춰 플로우를 각각 만들어 사용하거나, 하나의 업무를 대상으로 플로우 A/B 테스트를 할 수도 있습니다.

플로우 구성이 고민이라면, 해피톡이 미리 구성해 둔 기본 플로우를 먼저 활용해보세요.

  • 플로우 생성 개수는 제한이 없습니다.

  • 플로우는 최소 1개~최대 8개의 상태로 구성할 수 있으며, 상태별 ON/OFF 설정이 가능합니다.

  • 상담방에서 태스크 생성 시 업무에 맞는 플로우를 선택해서 만들 수 있습니다.

2. 상담 과정을 표준화해요

해피톡 태스크플로우 상태별 할일 설정과 자료 첨부 기능
상태별 할일과 첨부자료로 일관된 상담을 할 수 있어요.

태스크 상태별로 어떤 일을 해야 하는지, 상담사 혼자 고민할 필요 없어요.

관리자가 태스크 플로우 관리에서 ‘상태별 할 일(To-do) 템플릿’을 미리 등록해두면, 상담사들은 일관된 방식으로 상담을 진행할 수 있습니다.

또한 상담에 필요한 자료를 미리 첨부해두면, 상담사가 이를 확인하고 바로 고객에게 전달할 수 있죠.

  • 관리자가 상태별 To-do를 미리 설정하거나, 상담사가 직접 To-do를 작성할 수 있습니다.

  • 상담사는 태스크 내 [자료] 탭에서 공유된 첨부파일을 채팅방으로 바로 전송할 수 있습니다.

  • 반복되는 업무도 정해진 기준에 따라 누락 없이 진행해보세요.

3. 중요한 태스크는 눈에 띄게 관리해요

해피톡 태스크플로우 중요도 및 마감일 설정
태스크 중요도와 마감일을 설정해 더 체계적으로 관리해요.

업무마다 중요도나 긴급도가 다를 수 있어요.

긴급한 요청은 눈에 띄게, 기한이 지난 업무는 한눈에 알아볼 수 있어야 하죠.

  • 태스크별 중요도(높음/보통/낮음) 설정 → 태스크 카드에 중요도가 시각적으로 표시돼요

  • 마감일 설정 가능, 기한 초과 시 ‘지연’ 상태(빨간색)로 표시

  • 상담사는 우선순위와 마감일을 참고해 처리 순서를 효율적으로 조정할 수 있어요

4. 함께 보는 상담, 빈틈 없는 협업

해피톡 태스크플로우의 강화된 협업 기능
협업이 필요한 상담자를 참조하고 댓글로 소통해보세요.

상담을 진행하다보면 다른 상담사와 협업하거나 상담 이력을 공유해야 할 수 있어요. 이때 다른 상담사를 ‘참조자’로 설정할 수 있습니다.

또 이번 리뉴얼을 통해 ‘댓글’ 기능이 추가되어 상담사간 소통이 더 원활해졌습니다.

  • 유관 상담사를 참조자로 추가하거나 간단한 의견 교환은 댓글로 처리해보세요.

  • 태스크 하나로 일의 맥락과 소통을 모두 담을 수 있어요.

5. 상담 흐름은 한눈에, 관리는 더 편하게

한눈에 볼 수 있는 해피톡 태스크플로우
태스크 흐름을 더 잘 파악할 수 있어요.

상담 중인 태스크를 더 직관적으로 관리하고 싶다면, 보드뷰를 활용해보세요.

업무 상태별로 정리된 태스크들을 한눈에 확인하고, 드래그&드롭으로 간편하게 상태를 이동할 수 있습니다.

  • 원하는 방식에 다라 보드뷰 / 목록뷰 중 자유롭게 선택할 수 있습니다.

  • ‘진행 중’에서 ‘처리 완료’까지, 마우스로 간편하게 태스크 상태 바꿔보세요.

  • 전체 태스크 현황을 한눈에 확인하고, 병목 구간을 파악해 업무 효율을 높일 수 있어요.

6. 성과는 데이터로 확인하세요

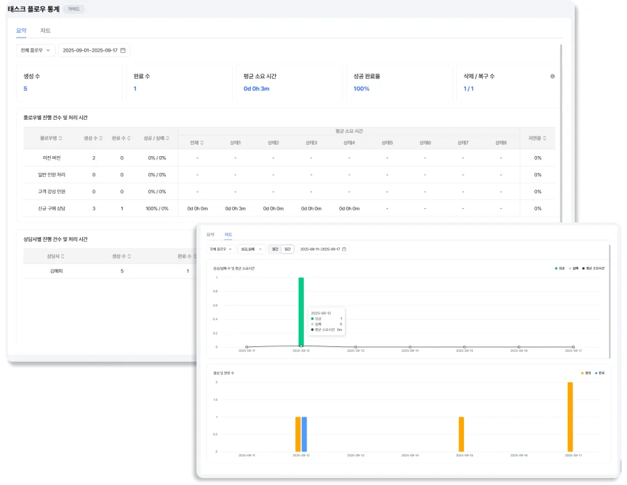
해피톡 태스크플로우 통계 페이지
태스크플로우 데이터를 통계 페이지에서 확인할 수 있습니다.

통계 기능으로 태스크플로우의 사용 현황과 추이를 파악할 수 있어요. 상담사별 진행 건수와 평균 처리 시간도 시각화된 차트로 볼 수 있습니다.

객관적인 상담 데이터를 기반으로 플로우별 성과를 수치로 확인하고, 어떤 지점에서 상담이 막히는지 진단해보세요.

  • 매니저와 관리자가 볼 수 있는 전일 기준 통계를 제공합니다.

  • 태스크 생성 수 / 완료 수 / 삭제·복구 수 등 핵심 지표를 보여줍니다.

  • 평균 소요 시간 / 성공 완료율 / 실패율 / 지연율 등 주요 성과 지표를 확인하고 품질 개선 전략을 세워보세요.


일하는 방식, 태스크 플로우로 바꿔보세요

고객의 요구는 더 다양해지고, 상담은 더 빠르고 복잡해지고 있습니다. 그만큼 상담의 과정을 명확히 관리하고, 팀 단위로 협업하며 해결할 수 있는 방법이 필요해졌죠.

해피톡 태스크플로우를 활용하면 상담 유형에 맞는 멀티 플로우로 업무를 설계하고, 체크리스트와 통계로 흐름을 추적해 팀 전체가 동일한 기준으로 협업할 수 있어요.

‘상담을 정리하는 방법’이 달라지면, 팀의 일하는 방식도 더 유연하고 강력해질 거예요.

상담 생산성과 관리 편의성, 둘 다 잡을 수 있는 새로운 태스크플로우, 지금 바로 해피톡에서 경험해보세요 🚀

Share article

해피톡 CX 인사이트 블로그